Cálculo del uso de licencias de Email
Descubra cómo se calcula el uso de licencias de Sophos Email.
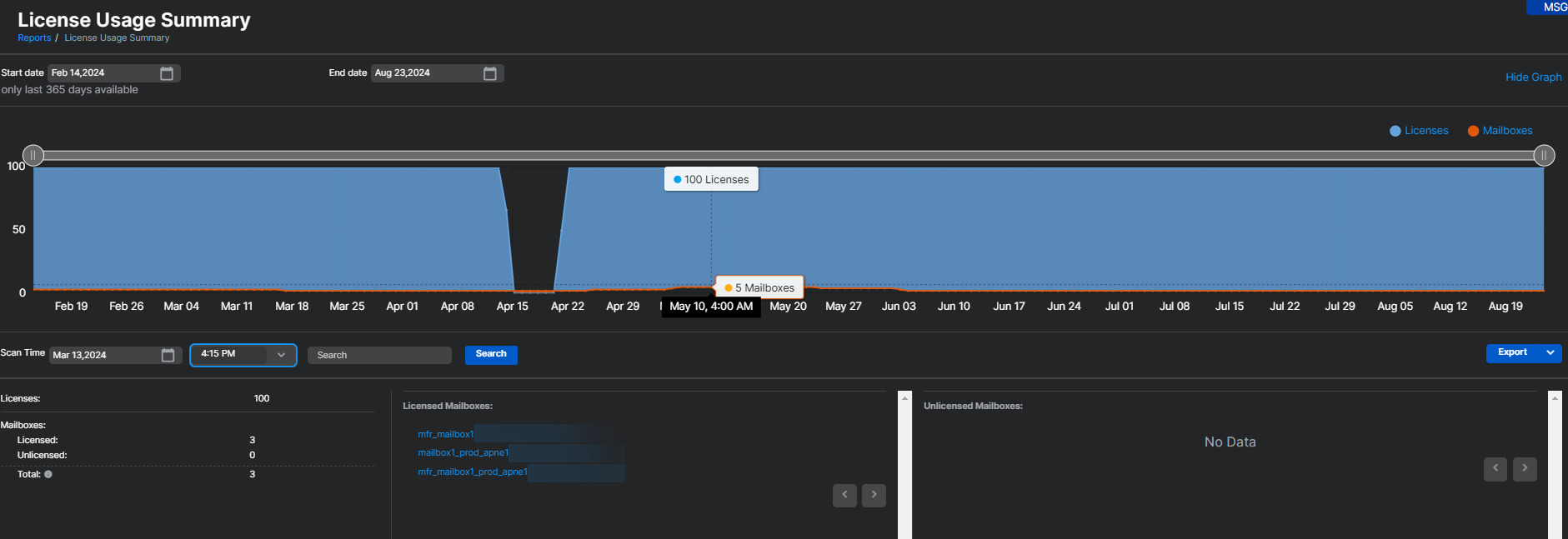
- En Informes > Email Security > Resumen del uso de licencias, el uso de licencias de Email Advanced se calcula en función del número de buzones utilizados en los últimos 30 días. Cualquier buzón en el que Sophos Email haya procesado al menos un correo electrónico en los últimos 30 días se contará en el uso de licencias. Este recuento de uso se actualiza cada cuatro horas.
- Si un buzón se elimina de Sophos Email, se quita del recuento de uso inmediatamente. Se reflejará en el recuento de uso y se mostrará una reducción de un buzón en un plazo de cuatro horas.
Nota
El informe Resumen del uso de licencias en Sophos Email incluye el uso de licencias tanto de Sophos Email como de Sophos Phish Threat. El informe muestra el uso único combinado y no detalla por separado el uso de Email Advanced y Phish Threat.
Para obtener más información acerca de la página Resumen del uso de licencias, consulte Resumen del uso de licencias.
Para obtener detalles sobre lo que sucede cuando las licencias caducan o superan los límites, consulte Caducidad y superación de las licencias de Email.
Más recursos
Vea la siguiente visita guiada del Asistente de Sophos:
Consulte e interprete su resumen del uso de licencias en Sophos Email
