Comment calculons-nous l’utilisation de la licence Sophos Email ?
Découvrez comment nous calculons l'utilisation de la licence Sophos Email.
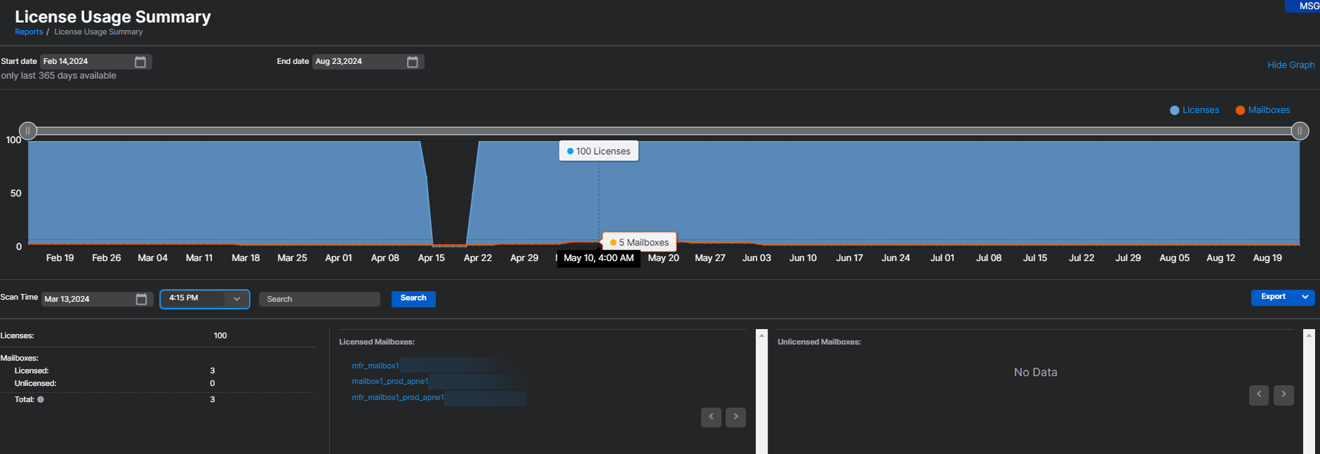
- Dans Rapports > Email Security > Résumé d’utilisation de la licence, l'utilisation de la licence Email Advanced est calculée par le nombre de boîtes de réception utilisées au cours des 30 derniers jours. Toutes les boîtes de réception dans lesquelles Sophos Email a traité au moins un message au cours des 30 derniers jours sont prises en compte dans l'utilisation de la licence. Ce nombre d'utilisations est mis à jour toutes les quatre heures.
- Si une boîte de réception est supprimée de Sophos Email, celle-ci ne sera plus inclue dans le compte, avec effet immédiat. Tout ceci sera pris en compte dans les quatre heures.
Remarque
Le rapport Résumé d’utilisation de la licence sous Sophos Email inclut l’utilisation des licences pour Sophos Email et Sophos Phish Threat. Le rapport affiche l’utilisation unique combinée et ne présente pas séparément l’utilisation d’Email Advanced et de Phish Threat.
Pour plus d’informations sur la page Résumé d’utilisation des licences, voir Résumé sur l’utilisation de la licence.
Pour des détails sur ce qui se passe lorsque les licences expirent ou dépassent les limites, voir Licences Email - expiration et dépassement.
Plus de ressources
Voir la visite guidée suivante de l’Assistant Sophos :
Afficher et interpréter votre Résumé d’utilisation des licences dans Sophos Email
