Email 라이선스 사용 계산
Sophos Email 라이선스 사용이 어떻게 계산되는지 알아보세요.
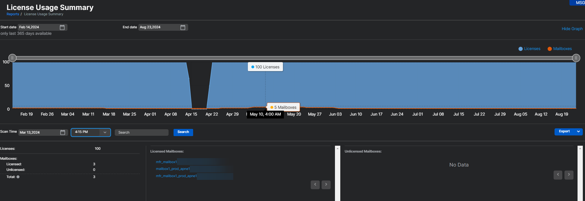
- 보고서 > 이메일 보안 > 라이선스 사용 요약에서 Email Advanced 라이선스 사용은 지난 30일 동안 사용된 메일박스 수로 계산됩니다. 지난 30일 동안 Sophos Email이 최소한 하나의 이메일을 처리한 모든 메일박스는 라이선스 사용에 포함됩니다. 이 사용량 카운트는 4시간마다 업데이트됩니다.
- 메일박스가 Sophos Email에서 삭제되면 즉시 사용량 카운트에서 제거됩니다. 사용량 카운트에 반영되며 4시간 이내에 메일박스 수가 하나 줄어듭니다.
참고
Sophos Email 아래의 라이선스 사용 요약 보고서에는 Sophos Email과 Sophos Phish Threat에 대한 라이선스 사용이 포함됩니다. 보고서는 결합된 고유 사용량을 보여주며 Email Advanced 및 Phish Threat 사용량을 별도로 나열하지 않습니다.
라이선스 사용 요약 페이지에 대한 추가 정보는 라이선스 사용 현황 요약를 참조하세요.
라이선스가 만료되거나 한도를 초과할 때 발생하는 일에 대한 자세한 내용은 이메일 라이선스 만료 및 초과을 참조하세요.
추가 리소스
다음 Sophos Assistant 가이드 투어를 참조하십시오.
