電子郵件授權使用量計算
了解 Sophos Email 授權使用量是如何計算的。
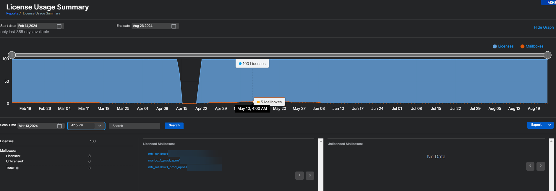
- 在 報告 > 電子郵件安全 > 授權使用量摘要 中,電子郵件進階授權的使用量是根據過去 30 天內使用的郵箱數量計算的。在過去 30 天內,任何至少處理過一封電子郵件的郵箱都將計入授權使用量。此使用量計數每四小時更新一次。
- 如果從 Sophos Email 中刪除一個郵箱,該郵箱將立即從使用量計數中移除。這將反映在使用量計數中,並在四小時內顯示減少一個郵箱。
注意
Sophos Email 下的 授權使用量摘要 報告包括 Sophos Email 和 Sophos Phish Threat 的授權使用量。該報告顯示合併的唯一使用量,並不單獨列出電子郵件進階和釣魚威脅的使用量。
有關 授權使用量摘要 頁面的更多信息,請參見 授權使用情況摘要。
有關授權過期或超出限制時會發生什麼的詳細信息,請參見 電子郵件授權到期和超額。
更多資源
請參見以下 Sophos Assistant 導覽之旅:
