Berechnung der Email-Lizenznutzung
Erfahren Sie, wie die Nutzung der Sophos Email-Lizenz berechnet wird.
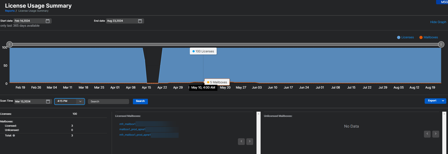
- Unter Berichte > Email Security > Lizenznutzungsübersicht wird die E-Mail Advanced-Lizenzverwendung anhand der Anzahl der in den letzten 30 Tagen verwendeten Postfächer berechnet. Alle Postfächer, in denen Sophos Email in den letzten 30 Tagen mindestens eine E-Mail verarbeitet hat, werden bei der Lizenzverwendung berücksichtigt. Diese Nutzungsanzahl wird alle vier Stunden aktualisiert.
- Wenn ein Postfach von Sophos Email gelöscht wird, wird es sofort aus der Nutzungsanzahl entfernt. Es spiegelt sich in der Nutzungsanzahl wider und zeigt eine Abnahme um ein Postfach innerhalb von vier Stunden an.
Hinweis
Der Bericht Lizenznutzungsübersicht unter Sophos Email enthält Daten zur Lizenznutzung für Sophos Email und Sophos Phish Threat. Der Report zeigt die kombinierte individuelle Nutzung und listet die Nutzung von E-Mail Advanced und Phish Threat nicht separat auf.
Weitere Informationen zur Lizenznutzungs-Zusammenfassung finden Sie unter Lizenznutzungsübersicht.
Einzelheiten dazu, was passiert, wenn Lizenzen ablaufen oder Limits überschreiten, finden Sie unter Ablauf und Überschreitung der Email-Lizenz.
Weitere Ressourcen
Sehen Sie sich die geführte Tour zum Sophos-Assistenten an:
Lizenznutzungs-Zusammenfassung in Sophos Email anzeigen und auswerten
