Email license usage calculation
Find out how Sophos Email license usage is calculated.
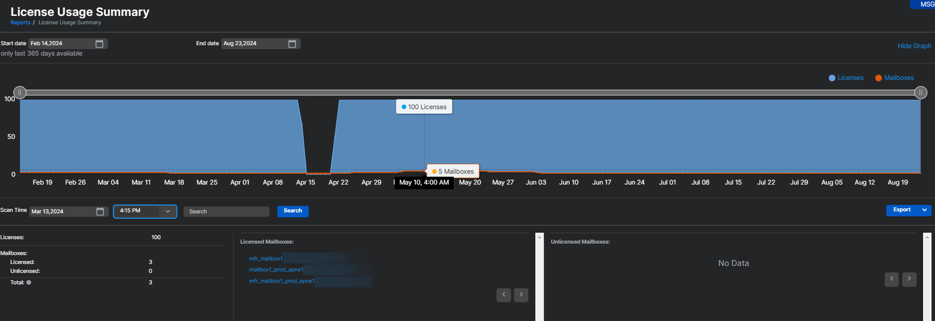
- In Reports > Email Security > License Usage Summary, Email Advanced license usage is calculated by the number of mailboxes used in the last 30 days. Any mailboxes where Sophos Email has processed at least one email in the last 30 days will be counted in the license usage. This usage count is updated every four hours.
- If a mailbox is deleted from Sophos Email, it's removed from the usage count immediately. It'll reflect in the usage count and show a decrease by one mailbox within four hours.
Note
The License Usage Summary report under Sophos Email includes license usage for both Sophos Email and Sophos Phish Threat. The report shows the combined unique usage and doesn't list Email Advanced and Phish Threat usage separately.
For more information about the License Usage Summary page, see License Usage Summary Report.
For details on what happens when licenses expire or exceed limits, see Email license expiration and exceedance.
More resources
See the following Sophos Assistant guided tour:
View and interpret your License Usage Summary in Sophos Email
