Cálculo de utilização de licença do Email
Descubra como é calculado o uso da licença do Sophos Email.
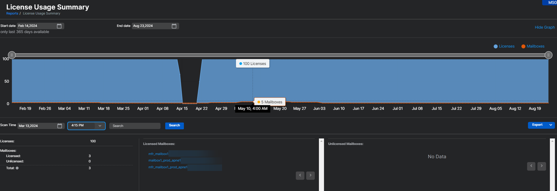
- Em Relatórios > Segurança de e-mail > Resumo de Utilização de Licença, o uso da licença Email Advanced é calculado pelo número de caixas de correio usadas nos últimos 30 dias. Todas as caixas de correio das quais o Sophos Email tenha processado pelo menos um e-mail nos últimos 30 dias serão contabilizadas no uso da licença. Essa contagem de utilização é atualizada a cada quatro horas.
- Se uma caixa de correio for removida do Sophos Email, ela será removida da contagem de uso imediatamente. Isso refletirá na contagem de uso e mostrará a diminuição de uma caixa de correio no intervalo de quatro horas.
Nota
O relatório de Resumo de Utilização da Licença no Sophos Email inclui a utilização da licença do Sophos Email e do Sophos Phish Threat. O relatório mostra apenas a utilização combinada de Email Advanced e Phish Threat; ele não mostra a utilização das licenças separadamente.
Para obter mais informações sobre a página de Resumo de Utilização da Licença, consulte Resumo de Utilização de Licença.
Para obter detalhes sobre o que acontece quando as licenças expiram ou excedem os limites, consulte Expiração e excedência da licença do Email.
Mais recursos
Veja a seguinte apresentação guiada do Assistente Sophos:
Exibir e interpretar seu Resumo de Utilização da Licença no Sophos Email
