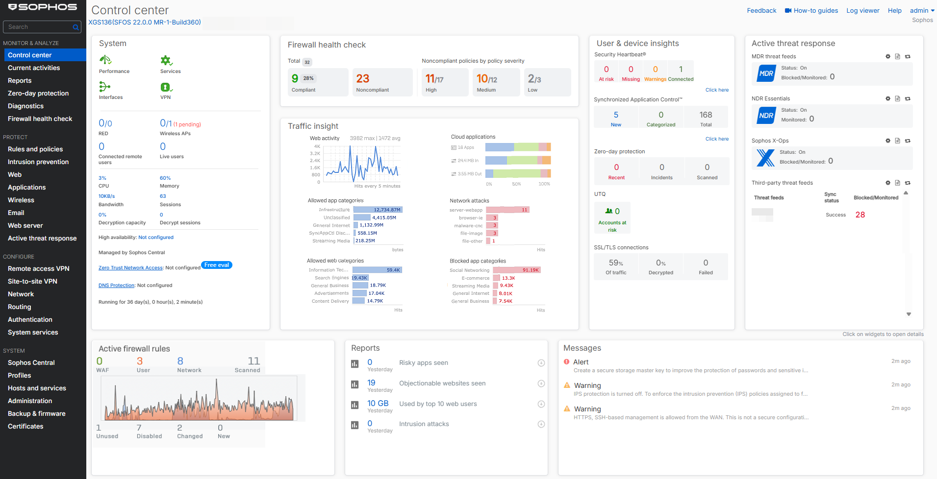
Control Center
ログインするとすぐにコントロールセンターが表示され、ファイアウォールのアプライアンスモデル、ファームウェアバージョン、ビルド、およびシリアル番号が表示されます。さまざまなウィジェットで、ファイアウォールのステータスと健全性のスナップショットも提供します。
ウィジェット
一部のウィジェットカウンターは、ファイアウォールの再起動後にリセットされます。
- システム
ソフォスファイアウォールサービスのリアルタイムステータスを確認してください。
- ファイアウォールのヘルスチェック
ファイアウォールが推奨される構成、ベストプラクティス、規制基準との適合を確認してください。
- Traffic Insight
過去24時間におけるSophosファイアウォールが処理したネットワークトラフィックに関連する統計を参照してください。
- ユーザーとデバイスの詳細
ユーザーおよびデバイスのセキュリティヘルス情報を確認できます。セキュリティハートビート、ユーザー脅威指標、SSL/TLS接続などが含まれます。
- アクティブな脅威対応
Active threat response modulesに基づいた、Managed Detection and Response (MDR)やSophos X-Ops threat feedsなどの脅威対応モジュールに基づいて、侵害されたネットワークホストと脅威イベントを参照してください。
- アクティブなファイアウォールルール
アクティブなファイアウォールルールの数と、それらのルールに一致するトラフィック量を参照してください。
- レポート
ファイアウォールの購読モジュールに応じて、重要なレポートに素早くアクセスできます(最大5つまで)。
- メッセージ
アクションが必要なイベントのアラートを確認してください。
