コンテンツにスキップ
ページの一部またはすべては機械翻訳されました。
Sophos XG シリーズのハードウェアアプライアンスは、2025年 3月 31日にサポート終了 (EOL) となります。XG から XGS への移行に関しては、こちらをクリックしてください。

Control Center

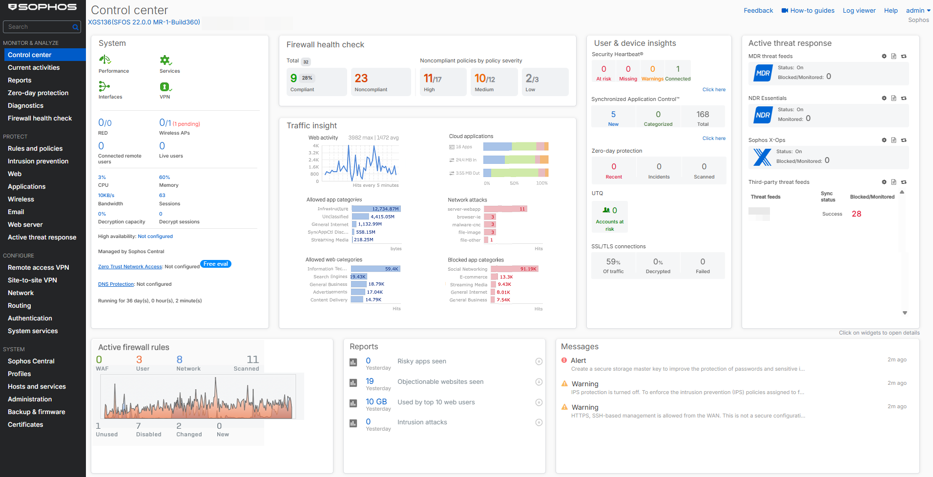
ログインするとすぐにコントロールセンターが表示され、ファイアウォールのアプライアンスモデル、ファームウェアバージョン、ビルド、およびシリアル番号が表示されます。さまざまなウィジェットで、ファイアウォールのステータスと健全性のスナップショットも提供します。

コントロールセンターの概要。

ウィジェット

一部のウィジェットカウンターは、ファイアウォールの再起動後にリセットされます。

  • システム

ソフォスファイアウォールサービスのリアルタイムステータスを確認してください。

システム

  • ファイアウォールのヘルスチェック

ファイアウォールが推奨される構成、ベストプラクティス、規制基準との適合を確認してください。

ファイアウォールのヘルスチェック

  • Traffic Insight

過去24時間におけるSophosファイアウォールが処理したネットワークトラフィックに関連する統計を参照してください。

トラフィックインサイト

  • ユーザーとデバイスの詳細

ユーザーおよびデバイスのセキュリティヘルス情報を確認できます。セキュリティハートビート、ユーザー脅威指標、SSL/TLS接続などが含まれます。

ユーザーとデバイスの詳細

  • アクティブな脅威対応

Active threat response modulesに基づいた、Managed Detection and Response (MDR)やSophos X-Ops threat feedsなどの脅威対応モジュールに基づいて、侵害されたネットワークホストと脅威イベントを参照してください。

アクティブな脅威対応

  • アクティブなファイアウォールルール

アクティブなファイアウォールルールの数と、それらのルールに一致するトラフィック量を参照してください。

アクティブなファイアウォールルール

  • レポート

ファイアウォールの購読モジュールに応じて、重要なレポートに素早くアクセスできます(最大5つまで)。

レポート

  • メッセージ

アクションが必要なイベントのアラートを確認してください。

メッセージ